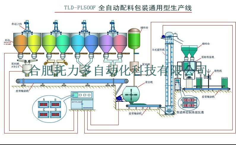
一、描述:廣泛應用于石油化工、化肥、糧食、飼料、建材、冶金、陶瓷、玻璃等多行業的粒料、粉料、(不規則)塊料、液體等多類型產品的配料、包裝。
二、特點:
1、多物料:該系統按照規定的重量配比,自動完成2-10種物料的配料;
2、給料方式多樣化:根據不同物料特性,可針對配備門式、振動、螺旋、皮帶、管線等多種給料形式;
3、高效率:配料速度快、精度高,每種物料均有相應的獨立稱重系統;
三、系統獨特優勢:
1、PLC處理數據能力強,采樣速率快速穩定,配料工藝完全可滿足工藝要求配料
2、工藝可根據用戶來設定
3、可靠性好,系統有兩種控制方案(觸摸屏和工控機方案)當其中的外種有故障時另外一臺馬上切入運行不影響生產,能夠杜絕生產故障時出現生產失控現象
4、實時圖形顯示生產流程和文本顯示生產過程,方便操作員操作
5、文本文件顯示生產報表,配方報表等(有多項打印內容由用戶自行選用)強大的報警提示功能,可以將廢品率降到理想程度
6、配料均勻性,各骨料放料時采用變頻器控制放料速度使的各骨料在相等的時間內放完,保證了配料的均勻性
四、監控軟件:
線上自動監控軟件:人與生產線之間的關系由被動轉為主動,一旦生產出現異常情況,計算機系統會主動發警報給相關人員,主動做提醒功能,通過實時的在線監視器,隨時監控生產的重要信息.
五、硬件特點:本系統硬件均采用名廠出品的元件
六、性能極為可靠:按鈕開關選用日本產品 、開關繼電器采用高質量進口產品 、PLC采用日本歐姆龍公司產品、 電源采用隔離防雷保護系統、 電源系統采用浪涌吸收保護


